想要提升人事行政的效率?英雄云人事行政OA助你选才、育才、用才、留才!
276
2024-05-20
摘要:本文为你介绍【工程项目现场管理】的应用背景以及一些基础的使用指南,帮助用户更好地了解如何更高效地使用工程项目现场管理应用,聚焦于工程一线现场。
[工程项目现场管理]应用凭借以下特点,为企业提供了一站式现场管理解决方案:
全景管理视图:汇总式看板提供项目全景,施工项目数、设计变更通过数以及设计交底通过数等等的一目了然,支持高效决策。
动态数据洞察:同步施工活动数据,从日志到设计变更,为问题解决和策略调整提供即时反馈。
规范操作流程:系统化技术交底和施工方案管理确保作业按标准执行,提升施工质量。
协作效率提升:优化团队间沟通和协作,通过实时信息共享,加强跨专业合作,确保项目目标达成。
这一方案通过集成化视图、智能化多维数据展示、标准化流程和团队协作的优化,显著提升了工程项目的现场管理效率和执行质量,为企业带来更大的竞争优势和经济效益。
在工程项目现场管理中,确保信息的实时流通、高效的现场协调和精确的项目执行对于保证项目按时按质完成至关重要。
然而,传统的现场管理方法面临着众多挑战,特别是在一线管理层面。
1) 管理痛点:
信息流通不畅:缺少一个统一的平台来实时更新和共享项目信息,导致信息延迟或丢失。
现场协调困难:现场管理人员难以快速获取项目的全面视图,影响决策和协调效率。
变更处理低效:设计变更的处理缺乏系统化管理,导致项目延期和成本增加。
技术交底不规范:技术交底过程中信息记录和传递不全面,影响施工质量和安全。
施工组织方案执行难监控:缺乏有效的监控工具,难以确保施工组织方案的有效执行。
2) 应用亮点:
【工程项目现场管理】应用通过以下核心能力,显著优化现场管理:

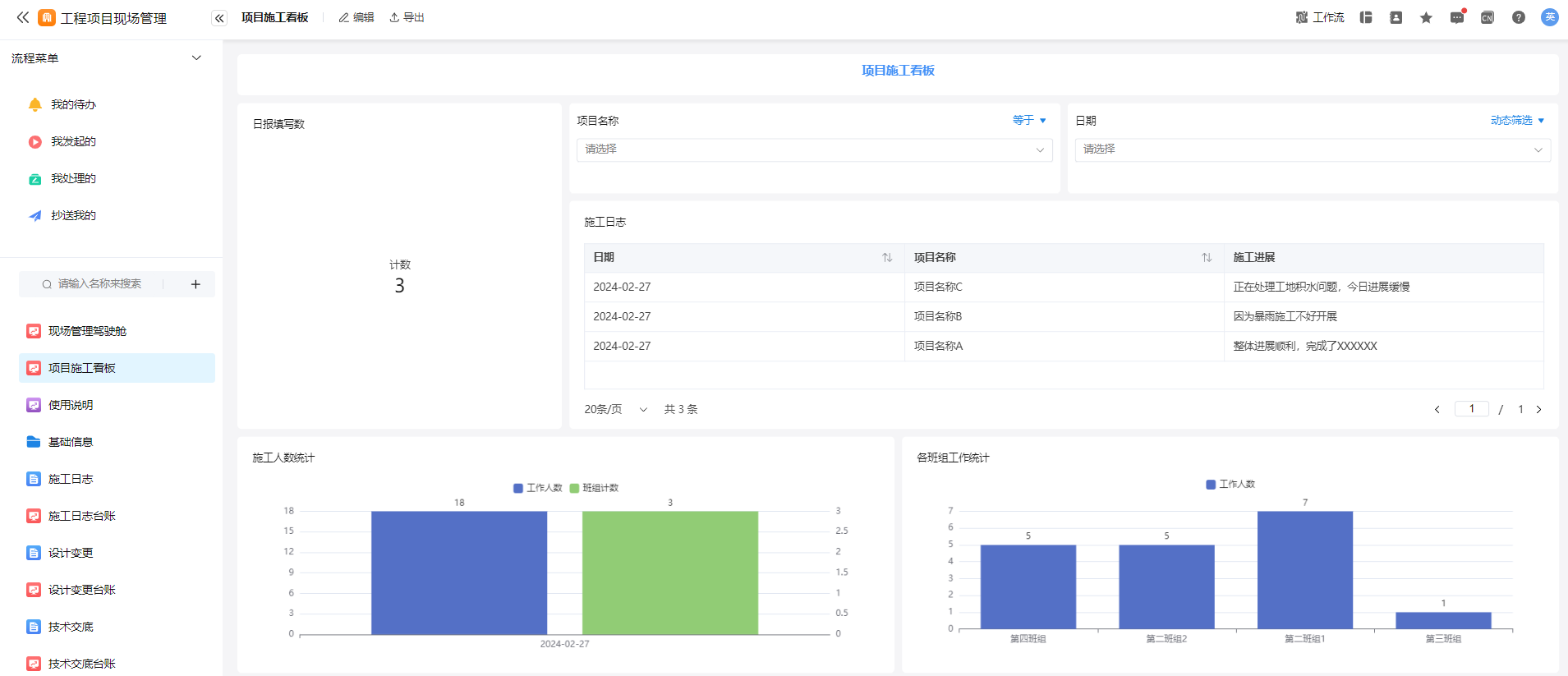
(英雄云工程项目现场管理应用的看板筛选演示图)
集成管理视图:提供一个全景的现场管理视角,使项目负责人能够一目了然地掌握项目的各个方面,包括进度、技术交底数量和施工进展状态,从而提升决策的及时性和准确性。
规范化操作流程:通过系统化的技术交底和施工组织方案管理,标准化现场作业流程,确保每一步操作都符合预定标准;流程需要录入对应负责人的手写签名,有利于责任到人,规范化全流程。
协作效率提升:应用强化了项目团队间的信息流通和协作机制,通过同步更新保证团队成员对项目状态和需求的共识,促进了跨部门和专业间的高效合作,确保项目目标的顺利实现。
这些亮点功能共同构成了【工程项目现场管理】应用的核心价值,不仅使得现场管理更加高效和透明,还保障了项目施工的质量和安全,为企业带来了更大的管理便利和经济效益。
小tips:
1.如果您想要更深入的体验,可以联系咨询我们的专业人员进行一对一的演示;
4.使用过程中遇到问题可以咨询我们的微信客服,也可以通过我们的[资源中心-帮助中心]来解决您的疑惑。
5.如果想要查看完整的应用模板,可以点击以下链接了解更多:
>>>https://www.yingxiongyun.com/template_center.html
>>>https://www.yingxiongyun.com/template_detail.html?id=6628df17b0f69977b9ae8a33

● 启动安装:转至应用的安装页面链接。
○ 寻找页面的右上角,点击“安装应用”按钮,并遵循引导完成安装。
● 企业架构配置:分支机构信息设置:访问“基础信息”分组,选定“分子公司表”项进行操作。
■ 填入分子公司名称及其权限部门,确认后选择“提交”。
■ 对于大量数据,建议采用Excel的导入功能加以处理。
● 项目资料建档:在“基础信息”分组,选择并填写“项目档案表”。
■ 键入所需的项目详细信息后,确认无误点击“提交”。
● 施工班组资料建档:在“基础信息”分组,选择并填写“施工班组表”。
■ 键入所需的班组详细信息后,确认无误点击“提交”。

● 应用除了包括基础信息管理外,还支持设置审批流程,模仿传统办公自动化(OA)系统的审批机制。
● 审批流由发起人发起,涵盖多个职能角色如项目主管、财务等,审批通过后,信息即时更新至对应表单。



● 根据业务需求,用户可以自定义表单内字段,包括添加、删除或是修改。
● 对于可灵活调整的非关键字段,可依据企业实际运营需求进行相应调整。
● 为确保首页仪表板展示最新数据,用户需根据需求调整图表中的日期筛选为动态模式(例如:今日、本周、本月等)。
● 对于标有时间范围(如“本月”)的图表,必须设置正确以保证数据的时效性和准确性。
遵循上述指南,用户能够迅速且有效地完成应用的部署与配置,从而在项目管理、审批流程及数据分析方面实现高效的管理与优化。
1)填写施工日志:

2)填写设计变更:


3)填写设计交底:

4)填写施工组织方案:


适用行业:
建筑工程
适用场景:
项目/任务
感谢您愿意花费宝贵的时间来阅读此篇内容,如果需要了解更多这方面的信息,可以直接联系我们的服务人员,我们十分乐意为您服务!
如果本应用模版不能满足您的需求,请联系我们进行专属定制服务!